Správa WordPress webů
pod kontrolou

Přehled, jistota a více času na to, co vás živí.

Co je SprávaWP?

SprávaWP je B2B systém pro vývojáře a agentury, kteří spravují WordPress weby jako službu, který vám umožní mít kontrolu nad weby, klienty, předplatnými i provozem na jednom místě.

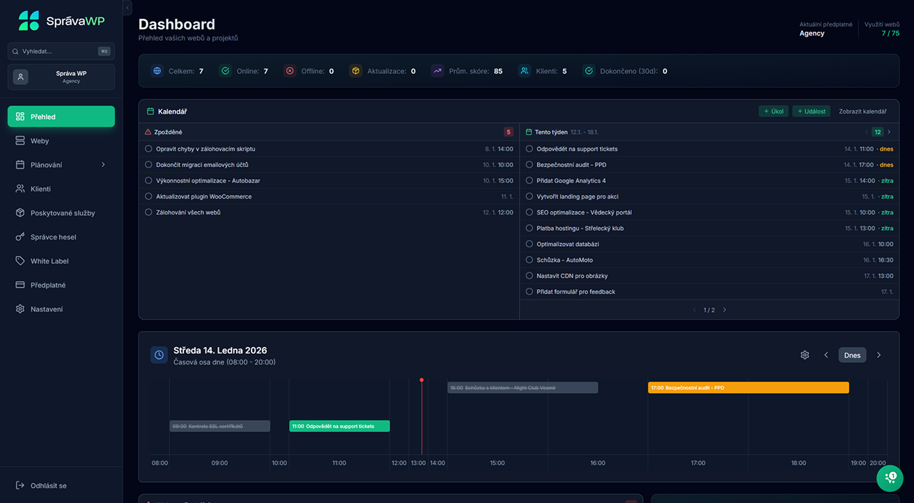
Organizace

Nástroj, který vnese do vašich služeb řád a přehled.

Komplexnost

U nás máte k dispozici mnoho různých funkcí v jedné aplikaci.

Bezpečnost

S námi máte jistotu, že vaše data jsou jen vaše. Jak to zařídíme?

Automatizace

SprávaWP je český nástroj pro komplexní správu WordPress.

Univerzální nástroj 
k usnadnění správy WordPress webů

Správa WordPress webů je náročná. My sami jsme roky řešili výpadky, zapomenuté úkoly, roztříštěné přístupy, dohledávání plateb a přepínání mezi desítkami administrací.
SprávaWP jsme vytvořili proto, abychom tyto problémy vyřešili — nejdřív pro sebe, dnes i pro vás.
Problém

Weby mimo dohled a pozdní reakce 
na problémy

Řešení

Všechny weby vidíte okamžitě, žádný web už „potichu“ nepadne.

Problém

Chaotické tabulky, různé nástroje, žádná centralizace

Řešení

Všechny weby máte na jednom místě, kde vidíte veškeré informace a statistiky.

Problém

Neefektivní komunikace a ztracené úkoly

Řešení

Úkoly a údržba jsou jasně naplánované. Nic nezapomenete, nic se neztratí.

Problém

Zbytečné manuální úkony a hodiny práce navíc

Řešení

Automatizace šetří čas. Méně klikání, více práce, která vydělává.

Problém

Nevyčíslitelné příjmy a nepravidelná údržba

Řešení

Příjmy jsou předvídatelné – konec chaosu kolem hostingů 
a balíčků.

Méně chaosu. Méně stresu. Více času a vyšší zisk

SprávaWP je nástroj, který řeší reálné problémy všech, kdo spravují WordPress weby — protože jsme je sami roky žili.

SprávaWP nahrazuje ekosystém nástrojů, tabulek a manuálních procesů

Propojuje monitoring, plánování, úkoly, klienty, přístupy i přehled příjmů do jednoho přehledného prostředí. Díky tomu ve skutečnosti nemá přímou konkurenci. Ne proto, že by jiné nástroje neexistovaly, ale proto, že žádný z nich neřeší správu WordPress webů jako celek.

Kolik vás to bude stát?

Při registraci není potřeba vkládat platební kartu a po dokončení máte prvních 14 dní zdarma. Pokud si naši aplikaci zamilujete tak jako my, můžete potom pokračovat vybraným plánem, který je závislý na počtu spravovaných webů.
Často kladené otázky